
中华人民共和国国家标准
纸浆筛分测定方法 GB/T 2678. 1一 93
Pulps-Determination of screened components
1 主题内容与适用范围
本标准规定了使用鲍尔(Bauer Mc Nett)纤维筛分仪评价纸浆纤维特性的方法 。
本标准适用于各种造纸用纸浆。
2 引用标准
GB 74。 纸浆试样的采取
GB 741 纸浆分析试样水分的测定法
GB/T 1462 纸浆实验室的湿解离
GB 10336 浩纸纤维长磨测宁古洛
3 原理
将纸浆悬浮液注入筛分器中,各筛分容器中装有筛网,容器成阶梯式,当纸浆悬浮液从一个容器流
到另一个容器时,在不同筛网上留住不同纤维长度的纸浆,存留纸浆的纤维长度与筛板的网孔大小一
致。在一定的水流速度下,筛分一定时间后,收集起各筛板上的纤维,烘干,恒重后,按各网目上存留纤维
量对投入试样的质量百分率报告结果。
4 仪器设备
4(1)筛分仪
不同厂家不同型式的筛分仪,测定结果可比性较差。本方法规定使用造纸用鲍尔纤维筛分仪。
注:1)成都航空仪表公司生产的造纸用鲍尔纤维筛分仪可供选用。
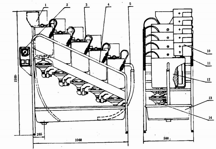
该仪器由五个阶梯式的椭圆形容器组成,与容器相联的还有下述主要部件,如图 1所示。
恒压水箱:在仪器的入水口处,用以保持一定的工作水位,多余部分从溢流管排出。
搅拌器:装在筛分容器内部,分别由五台电机传动,转数 580士40r/min,用来使纤维充分地在水中
分散并作定向运动,使大多数纤维能平行于筛网运动,以便于按长度对纤维进行筛分。
隔板:装在筛板与栅板的前面,用于防止水和纤维垂直地冲向筛网。
筛板:用于对纤维进行分级,筛板网目可根据浆料不同性质选用。筛网材质为不锈钢。


图 1 纸浆筛分仪
1一溢流水箱;2一电器定时器;3-密封管接头组件;4一机架 5-弯头水嘴;6-搅拌器;7 筛板;e一隔板;
9一栅板;1。一电动机;11一电缆接管;12一水箱;13一水槽体;14 真空吸盘组件
栅板:紧靠筛网装在筛板上,纸浆悬浮液通过栅板流向排水口,正反面不要颠倒。
密封管:用于筛板和容器联结处的密封,以防止纤维从联接处漏掉。密封管为厂家专门配置的橡皮
管,使用时注入适当压力的压缩空气使管体发胀,从而达到较好的密封效果。
过滤排水装置:用于滤取各筛分容器中的纤维,可随意采用真空吸盘或布袋过滤的排水方式
吸盘与真空泵相接,可以提高排水效率,真空吸盘上所用的滤纸直径为 16cm的定量分析滤纸。
。真空
布袋可
选用优质漂白或未漂细布。为便于收集纤维,布袋作成三角形,并带有弧形底部为宜。选用的布料不能
含有任何填料或胶料。
标准纤维解离器‘
4.2,(见图 2).

图 2 标准纤维解离器
1一机体;2一容器;3一搅拌器;4一电子控制装置
:1)长春小型试验机厂生产的GBJ-A型标准纤维解离器可供选用.
烘箱:能控温调节 105士2C a
天平:感量0. 000 lg及0. OOlg各一台。
称量盒:直径50-70mm铝盒。
其他:烧杯、量筒、塑料杯等常用设备。
5 样品制备
样品的采取按照 GB 740的规定进行。
试样水分测定:按 GB 741纸浆分析试样水分的测定法进行。
试样解离:称取 10士0. 05g(已知水分的)绝干浆样,称准至 。. OOlg。如试样为干浆(水分小于
3000)在水中浸泡,木浆 4h,草浆 6h。浸泡过程中不时用手挤柔浆样,促进水的浸透,然后在纤维标准解
离器中解离,木浆 75 000转(或 25min ),草浆 45 000转(或 15min)。如果浆料是湿浆或糊状浆,解离
15 00。转(或5min)。如试祥为机械浆,筛分前需根据具体情况进行必要的消潜处理。一般可在85 C水中
浸泡约 20min后,再进行解离。解离时浆料和水的总体积为 2 OOOml。Ga/T 2678.1一 93
分散浆料时,不适宜使用高速电动搅拌器,因为它对纤维有明显的切断作用。
为了节省时间,对固体状浆样可凭经验估计其水分含量,取大约 log的绝干浆样,并同时另取一份
样品用于测定水分,其结果用来校定加入到筛分器中试样的准确量,如果质量在需要量 to%的误差以
内,对各组分的质量百分率将无大的影响。
6 筛分试验
6.1 网目选择:为满足不同浆种的试验要求,选用的筛板网目各有不同。对于用筛分评价纤维质量时本
标准规定使用下列网目:
中等纤维 14,28,48,100.
长纤维 10,14,28,48,100,
短纤维 14,28,48,100,200,
使用以上系列的筛网便于通过存留在各筛分容器中的纤维质量来统一评价纤维长度及浆料过滤性
能。通常长纤维浆料是指平均纤维长度为4-5mm左右的纸浆,如优质针叶木浆及经过切断处理的某
些棉麻及人造纤维浆。平均长度大于 5mm者则需另行调整网目。短纤维浆料是指平均长度低于 lmm
及lmm左右的纸浆。如一般磨石磨木浆及一部分草浆。这些纸浆中含有大量的细小纤维及杂细胞。有
的能存留在200目以内,有的通过 200目。这两部分纤维对纸浆质量影响不同,因此对这类纸浆增用
200目筛板很有必要。如纤维太短 14目筛板可酌情略去。
对于有特殊要求的筛分试验,可根据具体要求选用不同网号的筛板。
6.2 开机
6.2.1 彻底清洗筛分仪各容器及筛板,以确保器壁及筛网上没有任何纤维或附着物。
6.2.2 装筛网:将最粗的筛板装到最上边的筛分容器中,随后递减。装筛板时将密封管放在筛板的密封
槽内随同筛板一同安装,注意不要让密封条受到过大张力,以免拉细的部位漏浆
6.2.3 开水:打开水管,调节流量,使恒位水箱刚有溢流产生,溢流水直径量约 6^ 8mm即可。使供给
筛分水箱的水流量为 11士。. 5L/min。水流稳定后开动电机准备筛浆。
6. 2.4 将解离好的log纤维试样均匀分散在21,水中,于15-18S内注入第一个筛分水箱,同时启动计
时器,准确筛分 20min士los,筛毕立即停机停水。
62.5 收集各筛分容器中的筛浆,可以用真空吸盘组件,也可以用布袋。在筛分过程中,可以将恒重过
的滤纸装在真空吸盘上,或将布袋装在接收盘上。筛分完毕以后,移去筛槽的塞子,让浆料流到接收器
中,开动真空泵以加快过滤速度。如有必要,通过 200目的筛浆也可以用布袋收集起来
::.{
用细水管仔细冲洗筛槽及筛板各部位,洗液同样流到接收器中
取下滤垫,用手指将附着在器壁上的浆取净,将滤垫折成半圆,在手中挤压滤片,尽可能多地除
出水分,作上记号以便于识别,然后烘干恒重。也可以将滤纸和纤维垫分开,用称量瓶对纤维进行烘干恒
重
如使用布袋收集,将收集到的纤维在布袋中挤千,然后转到已知重量的称量盒中。纤维要转移干净,
不要有损失
6.2.8 在105士2'C的烘箱中将筛浆烘干至恒重,称准至o. 001g,
7.1
计算
试验结果一般直接用存留在不同网目上纤维对投入试样的重量百分数表示,其计算式如下。
loo·W . X = 一--,二二一
毛t
… … (1)
X,= 100.0一 (X,+ X:十 X,+ X4)
式中:i— 组分序数;
w— 于各筛网上各组分的纤维绝干重,9;
W— 试样重(绝干),9;
x,— l筛分组分百分率;
Xs— 流过最后一个筛网的细小纤维百分率
7.2 重量平均纤维长度计算:一种方法是通过测量纤维的长度,然后再根据测定结果进行计算,另一种
方法是通过筛分试验测定出各筛分组分纤维重及各组分的纤维平均长度,然后计算而得,其计算式如
下。
Lw=
W,l,+ W212+Wele+ … +w j� (2 )
式中:Lw— 试样的重量平均纤维长度,MM;
W— 试样重(绝干),9;
W— 各筛分组分的纤维重(绝干),9;
l,— 各筛分组分纤维的平均长度,mmo
对于同一类型的纸浆,试样变化时各筛分组分的纤维平均长度变化不大,即l�h…可视为已知,可
使用已经测定过的数据。如果筛分组分的纤维长度为未知,则按GB 10336方法从滤取的试样中取出少
许未干试样进行测定。
7.3 L,S因子:L因子定义为保留在鲍尔筛分仪 48目网内纤维的重量百分数。如筛分时,48目筛板前
面还使用了别的筛板,则此重量百分数为留存在48目前各筛网上纤维重量之和(绝干,8)对投人试样重
量的百分率。对机械浆来说这一数值与试样的重量平均纤维长度成直线关系,称为L因子。
S因子又称形态因子,定义为通过 48目并存留在 100目网上纤维的比表面积,也可以用加拿大游
离度来表示。这一数值与试样的纤维细度直接相关。L,S因子常用来评价机械浆质量。
8 报告结果
编制一个表,标出所用筛网的网目号,以各筛网上纤维的存留量对试样投入量的百分数报告结果,
示例如下表。
网目号 一14 -28 -48
+14 +28 +48 +100 一100
结果 % % % % %
用两次测定的平均值,取准至小数一位报告结果。如两次试验的相对误差大于 500,需取样再测定。
如有必要,对试样的重量平均纤维长度及L,S因子进行补充报告。重量平均纤维长度准确至
0. 05mm
附加说明:
本标准由中华人民共和国轻工业部提出。
本标准由全国造纸工业标准化技术委员会归口。
本标准由轻工业部造纸工业科学研究所负责起草。
本标准主要起草人王菊华、邹文秀、薛崇购、蒙文友、王锐‘
本标准参照采用美国 TAPPI T233cm-82《用分组法测定纸浆的纤维长度》。